서버 부하 테스트: Multi GCP Compute Engine 및 Locust를 활용
문제 정의
게임 서버의 성능을 테스트하고 동시 접속자 수 및 RPS(Requests Per Second)를 확인하여 서버 자원의 한계를 평가합니다.
개요
게임 서버는 총 5대의 EC2 2xlarge 인스턴스로 구성되어 있으며, 각 인스턴스에서 PHP 7.2가 구동됩니다. GCP의 Compute Engine을 활용하여 대량의 부하를 발생시키고, Locust를 통해 부하 테스트를 자동화합니다.
게임 서버 스펙
- 인프라 구성:
- EC2 2xlarge 인스턴스 5대
- PHP 7.2
부하 발생
- 부하 발생 환경:
- 워커 수: 40대 (GCP Compute Engine)
- 최대 유저 수: 20,000명
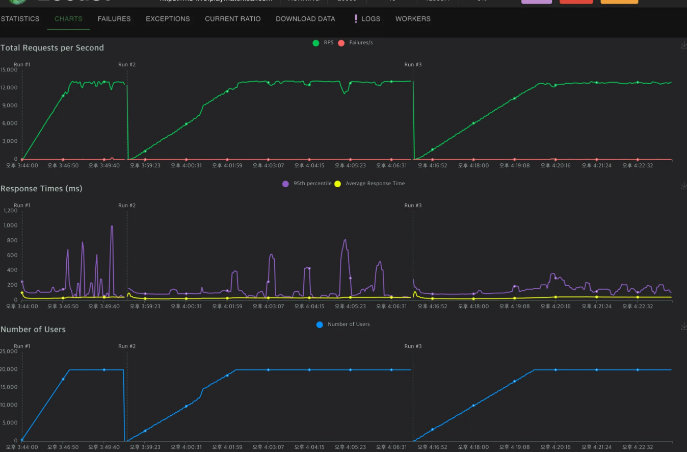
- 최대 RPS: 13,000 (약 분당 770,000 요청)
총평
- 2xlarge 타입의 EC2 인스턴스 5대로 구성된 환경에서 10,000 ~ 15,000명의 동시 접속(약 RPS 7,000)까지 무리 없이 처리할 수 있음이 확인되었습니다.
- 서로 다른 로드 밸런싱 기술(스울과 FPM)을 비교한 결과, 스울은 CPU 자원 소모가 더 낮으며 높은 요청 처리 한계를 가집니다.
- 기본적인 안정성을 봤을때는 둘다 비등하다.
- ALB는 문제 없이 요청을 처리하며, PHP 설정에 따라 EC2의 사용량과 안정성이 변화합니다. Redis 서비스는 충분한 여유 자원을 보이며, 성능 부하 측면에서 안정적인 모습을 보였습니다.




Locust 테스트 구성
환경 구성
- Locust Master: 하나의 Compute Engine에서 Locust 이미지를 Docker로 실행합니다.
- Locust Worker: GCP 인스턴스 그룹으로 구성하여 스케일링을 통해 워커 수를 조절합니다.

테스트 코드
python
from locust import HttpUser, TaskSet, task, between
import random
class ChatList(TaskSet):
@task(1)
def chatList(self):
self.client.post("/xxxxx/v1.json", data={"xxx": "xxx", "xxx": "", "xxx": ""})
class ChatSend(TaskSet):
@task(2)
def chatSend(self):
msg = getRandomMsg()
self.client.post("/xxxx/v1.json", data={"xxxx": 1, "msg_type": 2, "xxx": "xxx", "xxx": xxx})
class User(HttpUser):
wait_time = between(1, 2)
tasks = [ChatList, ChatSend]
def getRandomMsg():
json = {
"phrases": [
"Life is a journey that must be traveled no matter how bad the roads and accommodations.",
...
"Do what you can, with what you have, where you are."
]
}
return json['phrases'][random.randint(0, len(json['phrases']) - 1)]Master 설정
Compute Engine 한 대를 Locust Master로 지정합니다.
dockerfile
FROM locustio/locust:2.24.0
COPY . /mnt/locust
WORKDIR /mnt/locust
CMD ["-f", "locust.py", "-H", "{target_address}", "--master"]
EXPOSE 8080 8089Worker 설정
인스턴스 템플릿 구성 및 워커 수 동적 조절을 위한 구성입니다.
dockerfile
FROM locustio/locust:2.24.0
COPY . /mnt/locust
WORKDIR /mnt/locust
CMD ["-f", "locust.py", "--worker", "--master-host", "locust-master"]세팅 후 Locust에 잡힌 Worker

부하 세팅
1초당 증가할 유저 수를 Ramp Up 설정으로 조정합니다.

KeyWords: LoadTest, Loucust Priority: 300 Type: LoadTest